ТЕМА 2: КОНСТРУКЦІЇ БАЛКОВИХ КЛІТОК
Рекомендовано вивчити
матеріал на с. 51…94 [1]; с. 126…170 [2]
Приклад 8. Завдання: розрахувати балкову клітку робочого майданчика
виробничого цеху за схемою, наведеною на
рис. 4.2, з наступними даними: проліт головних балок l1 = 9 м, балок настилу l2 = 6 м. По балках укладений сталевий настил з рифленою
верхньою поверхнею. Нормативне корисне рівномірно розподілене навантаження на
майданчику
= 18 кН/м2;
коефіцієнт надійності по навантаженню γf
= 1,2. Матеріал – сталь марки ВСт3пс6-1. Граничні відносні прогини прийняті:
для головних балок – 1/n0 = 1/400, для балок
настилу – 1/n0 = 1/250, для настилу – 1/n0 = 1/150. Об’єкт першого класу, γn = 1.
Необхідно розрахувати настил, балки настилу і головні балки.
Обчислюємо нормативне навантаження на 1 см смуги настилу шириною b =
100 см;
= (18000 + 670)
100/10000 = 186,7 ≈ 187 Н/см,
де 10000 –
число перерахунку навантаження
з Н/м2 в Н/см2;
gn – власна вага настилу.
Оскільки qn
= 187 > 100, то розрахунок настилу при
1/n0 = =1/150 проводимо
на згин (при qn < 100 розрахунок проводять на згин з розпіркою):
,
де Е = 2,06 ·
105 МПа; (100) – перерахунок МПа в Н/см2.
Попередньо призначаємо крок балок настилу а = 75 см; розрахунковий проліт настилу
рівний кроку балок: ld = а = 75cм (див. рис. 8, а, б). Тоді
см.
Беремо листи товщиною 10 мм і перевіряємо
прогин за формулою:
<
При проектуванні настилу можна також спочатку задатися
товщиною настилу td (6 – 14 мм) і
обчислити граничний проліт, який відповідає заданому
навантаженню та відносному прогину 1/n0 = 1/150... 1/200 за формулою:
.
Так, наприклад, при tн = 10 мм, b =
100 см, 1/n0= 1/150 і qn
= 187 Н/см проліт настилу повинен бути не більшим
см.
Прийнято, як указано вище, ld = а = 75 см
< 80,6см.
Другий варіант. З конструктивних міркувань беремо настил, який
приварений до балок електродами Э42, граничне відносне прогинання 1/n0 = 1/150. Визначаємо розміри настилу з урахуванням
розпору H (див. рис. 8, б) за
формулою:
см,
де Е1
= 20,6·106 / (1 - 0,32) = 23·106 Н/см2; qn = 18,67 кН/м2 = =1,87 Н/см2.
Таким
чином, при приварюванні настилу до балок можна прийняти рифлену сталь товщиною
8 мм, що порівняно з попереднім розрахунком дає економію сталі майже на 15%.
Визначаємо товщину кутового шва, що прикріплює настил до
балок, при ручному зварюванні за формулою:
kf = H / (βf lw)·Rwf ·
γwf ·γc = 2430 / 0,7·1· 18000 = 0,19 см,
де Rwf
= 18000 Н/см2 ; γwf =
1; γc =1, а зусилля Н
знаходять за формулою:
H = γf (π2 /
4) (f /
l )2 Е1 td = 1,2·(3,14 / 4)(1 / 1502 ·23·106 ·0,8)
= 2,43 кН/см.
Беремо kf = 6 мм.
Розрахунок
балки настилу. Розрахункове погонне
навантаження на балку:
q =
·γfp·a
+
· γfg
· a +
· γfg
= 18000·1,2·0,75 + 230·1,05 = = 17000 Н/м= 17 кН/м,
де
– власна вага настилу;
– власна вага 1 м балки, прийнята орієнтовно 230 Н/м
(зазвичай попередньо призначають 300 - 500 Н/м2), γfg
= 1,05 – коефіцієнт надійності по навантаженню для
власної ваги металоконструкцій.
М = q·
/ 8 = 17·62
/ 8 = 76,4 кН·м.
Необхідний момент опору перерізу балки зі сталі марки
ВСтЗкп2-1 по ТУ 14-1/ '302-3-80 визначаємо за формулою:
W = М1 /с1· Ry·
γс = 7 640 000/1,1 ·230
(100) = 303 см3, де с1
= 1,1; Ry = 230 МПа; γс
=1.
За ГОСТ 8239-89 беремо двотавр № 27, для якого
Wx = 371 см3 і вагу 1 м — 31,5 кг. Перевіряємо
мінімальну висоту балки із умови жорсткості за формулою:
hmin = (l2·n0 / 4800)·(1/n0) = 600·250 / 4800·1,2 = 26,1 см, тобто менше 27 см. Умова
задовільняється.
М = q·
/ 8 = 17,06·62
/ 8 = 76,5 кН·м.
і q = 1800·1,2·0,75-1 + 67·1,05·0,75 + 31,5·1,05 = 1706 кг/м
= =17060 Н/м
буде σ = M
/1,1·Wx = 7650000 / 1,1·371 = 18800 Н/см2 <
< Ry·γc
= 23 000 H/см2 = 230 МПа.
f / l2 = (5/384)· (qn·
/ EIx) =
= (5 / 384)·(140,4·6003 / 20,6· 106·5010)
= 1 / 268 < 1 / 250,
де qn
= 18 000·0,75
+ 670·0,75 +
31,5 = 14040 Н/м = 140,4 Н/см; E = 20,6· 106 Н/см2; Ix
= 5010 см4.
Розрахунок головної балки. Головна балка сприймає навантаження від балок настилу, розміщених
з кроком 0,75 м. При такому щільному розміщенні цих балок можна вважати, що
головна балка навантажена рівномірно розподіленим навантаженням.
Розрахункове погонне навантаження на головну балку буде:
q =
· γfp ·l2 +
· γfg·l2 +
·l2 / а· γfg +
· γfg = 18000·1,2·6 + 670· 1,05·6 + 31, 5· 1,05·6 + 31,5·1,05·6 / 0, 75 + 2400·1,05 = 137 000 Н/м = 137
кН/м,
де l2 – проліт балки настилу; а – крок балки; γfp, γfg – коефіцієнти надійності для корисного навантаження,
настилу і балок;
– власна вага головної балки, попередньо
приймається 0,24 т/м (із досвіду проектування зазвичай 1 – 2 % навантаження, що
припадає на балку).
Максимальний розрахунковий згинальний момент всередині
прольоту балки буде:
М = q·
/ 8 = 137·92 / 8 = 1390 кН·м;
максимальна поперечна сила на опорі
Q = l1 /2 = 137·9/2 = 617 кН;
необхідний момент опору при пружній стадії роботи
Wd = M /Ry ·γс =
1390·105 /23 000·1 = 6060 см3,
що більше за Wx =
2560 см3 максимального прокатного профілю двотавра № 60 (ГОСТ 8239 -89).
Проте слід мати на увазі, що в нашій країні освоєний
випуск двотаврових балок з паралельними гранями полиць висотою перерізу 20 – 100
см і довжиною 6 – 24 м (по ГОСТ 26020 - 83). З профілів цього сортамента можна
проектувати балки висотою перерізу 60 см та більше, наприклад 80, 90 і 100 см – профілі від 20Б1 до 100Б4 або 20Ш1
до 70Ш5. З прокатних можна прийняти балку № 90Б1, Wx = 6817см3
або 70Ш3, Wx = 7059см3.
Оскільки для більш загального випадку розрахунку
необхідно знати розрахунок і конструювання балок будь-якого складеного перерізу, тому нижче наводиться приклад
проектування зварної двотаврової головної балки.
Мінімальна висота перерізу зварної балки із умов
жорсткості при f / lef = 1/400 повинна бути:
hmin /lef = 1/15, звідки hmin ≥ 900/15 = 60 см.
При розрахунку за емпіричною формулою товщина стінки буде tw = 7+3hmin
= =7+3·600/1000 = 8,8 мм. Беремо згідно з сортаментом на листову сталь товщину
стінки 10 мм (парного розміру).
Оптимальна висота балки при tw = 10 мм буде:
hopt = k
= 1,15
= 90 см,
де k = 1,1 5 –
для зварних балок.
Призначаємо висоту балки h = 90 см і товщину стінки tw=10 мм. Сталь марки ВСт3сп6-1 по ТУ 14-1-3023 - 80,
Ry = 230
МПа, Ryn = 235 МПа, Rs = 0,58 Ry /γm =
0,58·235 / 1,025 = 133≈ 135 МПа (заокруглено до 5
МПа).
Перевіряємо прийняту товщину стінки з умови дії дотичних
напружень
tw =
1,5·Q / h· Rs ·γс = 1,5·617000 / 90·13
500·1 = 0, 76 см < 1 см,
тобто умова задовільняється.
Перевіряємо умову, у разі дотримання якої не потрібна
постановка поздовжніх ребер в стінці
tw =
=
cм < 1 см.
Прийнята стінка товщиною tw= 10 мм задовільняє міцності на дію дотичних напружень і
не вимагає постановки поздовжнього ребра для забезпечення місцевої стійкості.
Далі проводимо підбір горизонтальних листів (полиць)
балки. Для цього обчислюємо необхідний момент інерції перерізу балки Jx, момент інерції стінки Jw і поясних листів Jf,
а потім обчислюємо площу перерізу поясів Af
і призначаємо їх розміри.
Підбираємо
переріз зварної балки:
J = W (h/2) = 6060 (90 / 2) = 274 000 см4;
Jw = tw
/ 12 = 1 (90 – 2tf )3 / 12 = 1·863 / 12 = 53 200 см4,
де hw = h - 2tf
= 90 - 2·2 = 86 см; tf = 2 - товщина
полиці,
Jf
= Jx –Jw =
274
000 - 53 200 = 220 800 см4.
Af
≈ 2Jf /
= 2·220800 / 882
= 57 см2, де h0 = 90
– 2 = 88 см (відстань між осями полиць); bf = Af / tf = 57 / 2 = 28,5 см (максимальне
відношення bef / tf приймається за
табл. 4.1 [3]).
Беремо переріз полиць 300×20 мм (рис. 6), тоді
Af =30·2 = 60 см2.
Перевіряємо прийняту ширину поясів bf, виходячи із
забезпечення їх місцевої стійкості
< 0,5
= 0,5
=14,96 ≈15.
Умова задовільняється;
-те ж, при пружнопластичній роботі перерізу балки
bef /tf = 7,25 < 0,11·hef / tw =
0,11 ·86 /1 = 9,46,
де hef =
h -
2tf
= 90 -
2·2 = 86 см.
Перевіряємо
прийнятий переріз на міцність. Для цього попередньо обчислюємо фактичний момент
інерції і момент опору балки:
J = ( tw
/12)
+ 2a2 Af = (1·863 /12) + 2·442·60 =
285700 см4;
a = h0
/2 = 44 см;
W = J /(h /2)= 285 700 /45 = 6350 см3.
Напруження
визначаємо за формулою:
σ = M / W = 1390·105 / 6350 = 219
< Rу γс = 230 МПа,
тобто умова
задовільняється.
Перевіряємо дотичні напруження по нейтральній осі
перерізу біля опори балки
τ = Q·S /J·tw = 617 000·3576 / 285 700·1 = 7700 H/см2 = 77
МПа < < Rs ·γс = 135 МПа,
де S —
статичний момент половини перерізу:
S = Af
(h0 /2) + (Aw
/2) (hw /4) = 60·44 +
(1·86·86 / 2·4) = 3576 см3.
Повна площа перерізу балки
А = 86·1 + 2·60 = 206 см2;
вага 1 м балки (без
ребер жорсткості):
G =206×100(7850 /106) = 162 кг/м,
а з ребрами жорсткості приблизно 1,03· 162 =
167 кг/м.
Розрахунок з’єднання поясів із
стінкою.
Зусилля зсуву Т,
яке приходиться на 1 см довжини балки, буде: Т = τ ·tw = Q·Sf /J = 617·2640
/ 285 700 = 5,71 кН,
де Sf
– статичний момент поясу (зсуваючого по стику зі стінкою) відносно нейтральної осі:
Sf = Аf (h0
/2) = 60·44 = 2640 см4.
Cила зсуву Т сприймається двома швами, тоді
мінімальна товщина цих швів при довжині lw = 1 см буде
kf ≥ QSf
/ nJ (βRw) γc
= Т / 2 (βRw) γc
= 5710 / 2 ·1·16 200 = 0,18 см, де (βRw)min–
менше із добутків коефіцієнта глибини проплавлення (βf або βz) на розрахунковий опір,
що приймається по умовному зрізу металу шва (Rwf γwf) або по зрізу металу на межі
сплавлення шва (Rwz γwz),
при γwf = γwf
= 1 і для автоматичного зварювання дротом d = 2
мм марки Св-08А (за ГОСТ 2246-70*) βf = 0,9 і βz
= 1,05 (див. табл. 34, [3]) маємо:
βf Rwf γwf = 0,9·180·1 = 162 МПа;
βz Rwz γwz = 1,05·165·1 = 173 МПа;
Rwz = 0,45Run = 0,45·365 = 165 МПа;
n = 1 – при односторонніх швах; n = 2 – при двосторонніх швах; γc = l.
Перевірка загальної і місцевої
стійкості елементів головної балки. Втрата загальної стійкості (згин і кручення в
горизонтальній площині) балки може наступити тоді, коли стиснутий пояс балки не
розкріплений в бічному напрямі і напруження досягли критичного значення (σcr). В нашому прикладі
головна балка розкріплена балками
настилу через 0,75 м. Відношення відстані між точками закріплення стиснутого
пояса l0 до ширини пояса b:
l0 / b = 75/30 =
2,5 < (l0 / b)max = 18,7,
де при h / b = 90 / 30 = 3 < 6 і b
/tf = 30 / 2 = 15 < 35
максимальне значення (l0
/ b)max:
(l0
/b)max = δ[0,41
+ 0,0032b/tf)+(0,73–0,16b /tf)b/tf)b / h0]×
=1[0,41 + 0,0032 30 / 2 + (0,73 - 0,016·30 / 2) ×
× 30 / 88]
=
18,7;
δ = 1 – для перерізів балок, які працюють пружно.
Умова виконується, отже, перевіряти балку на загальну
стійкість не потрібно.
Втрата місцевої стійкості може відбутися в стінці або
поясі балки під дією нормальних (стискаючих) або дотичних напружень. Критичний
стан швидше наступає в тонких гнучких елементах при відношенні висоти до
товщини більше граничних. Перевірка місцевої стійкості пояса виконана вище.
Стійкість пояса забезпечена, оскільки виконується умова
bef / tf = 14,5 / 2 = 7,25 < 0,5
= 14,96.
Перевірку стійкості стінки виконують з урахуванням
значень умовної її граничної гнучкості
=(hw /tw)
і наявність місцевого навантаження на пояс
балки. В нашому прикладі перевірку місцевої стійкості стінки проводимо в такому
порядку:
визначаємо необхідність встановлення ребер жорсткості за
формулою:
= (hef / tw)
= 86 /1
= 2,87 < 3,2
отже, поперечні ребра жорсткості за розрахунком не
потрібні:
конструктивно призначаємо поперечні ребра жорсткості з
кроком не більшим 1,5hw при
≤ 3,2;
2,5hw = 2,5·86 = 215 см.
Конструктивно ув’язуємо розташування ребер з кроком балок
настилу. Тоді при кроці балок 0,75 м ребра розташовуємо через два шви, тобто
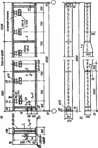
через 150 см (рис. 6). Потім визначаємо розміри ребер жорсткості.
Ширина ребра br ≥ hw /30 + 40 = 86 /30 + 40 = 69 мм. Беремо br = 80 мм.
Товщина ребра tf ≥ 2br
= 2·8
=0,53 см.
Беремо tf = 6 мм.
Перевірка прогину головної балки. Відносний прогин балки f / l не повинен
перевищувати граничного значення 1 /n0, встановленого нормами. В нашому прикладі:
f / l ≤ 1 /n0 = 1 / 400;
f / = (5 / 384) (qn
/ EJx)
= (5 / 384) (116, 2·9003 / 285 700·20,6· 106) = 1 / 532
< 1 / 400,
де qn =
· l2 +
·l2 +
(l2 / a) +
= 18000 · 6 + 670 · 6 + 315(6 / 0,75) + 1670 = 116210 Н/м =116,21 кН/м –
нормативне навантаження на 1 м балки (або 1162 Н/см).

Розрахунок
прикріплення балок настилу до головних балок.
Кріплення балок настилу до головної балки передбачаємо за допомогою опорних
столиків (рис. 7). Столик сприймає весь опорний тиск балки FA,
який передається на головну балку. Торець балки настилу кріпиться до стінки
головної балки на болтах кутиками або безпосередньо до її поперечних ребер
жорсткості. Такий вузол — шарнірний внаслідок податливості всього з'єднання
(згину поличок кутиків, податливості гайок, зсуви болтів в отворі та ін.).

Визначаємо
опорну реакцію
FА = q·l2
= 17,06· 6 / 2 = 51,2 кН
Розрахункову довжину зварного шва lw на одній стороні столика обчислюють при зусиллі 2/3 FА , зважаючи на можливе
перевантаження однієї сторони при неминучих неточностях під час виготовлення і
монтажу
lw = 2FA
/ 3βf kf R wf γwf γc =
2·51 200 / 3·0,7·0,7·18 000 = 3,9 см,
де βf
= 0,7 – при ручному зварюванні; kf
– прийнято 7 мм конструктивно; R wf = 180 МПа (18000 Н/см2); γc
= 1; γwf = 1.
Конструктивно приймаємо рівнобокі кутики 100×8 мм з обрізанням на половину ширини
опорної полички. Довжина кутика рівна ширині полички двотавра балки плюс 80 мм:
ly = bf
+ 80 = 11,5 + 80 = 195 ≈ 200 мм.
Для запобігання вигину укороченої полички кутика ставимо
по осі ребро жорсткості t = 8 мм (див. рис. 7).
Такий же кутик передбачаємо на стінці балок настилу. Його
довжину визначають виходячи із умови розміщення двох монтажних болтів. При
використанні болтів діаметром 16 мм мінімальна довжина кутика на стінці буде:
la = 2·2d0 + 3d0 = 4·19 + 3·19 =
133 мм,
де d0 = 19 мм – діаметр отвору під болти; 2d0
– мінімальна відстань до краю елемента; 3d0 – те ж, між центрами болтів.
Прийнята довжина 160 мм.
Перевіряємо міцність верхньої поличкиі кутика від дії
згинаюльного моменту: вважаємо, що опорна реакція FA при прогині балки діє на зовнішню кромку полички опорного столика з
ексцентриситетом е =
= 4 см, а по
відношенню до внутрішньої грані кутика з е'
=
- ta = 4 - 0,7 = 3,2 см, тоді:
M = FA ·e
= 51,2·4 = 204,8 ≈ 205 кН·см;
М' = FA
· е' = 51,2·3,2= 164 кН·см;
необхідний момент
опору опорного столика:
W
= М' / Ry·γc = 164000 / 23000·1
= 7,15 см3.
Для
полички, посиленої ребром жорсткості t = 8 мм, W розраховують, визначаючи послідовно
площу таврового перерізу з поличкою зверху:
A = bf tf + tr
hr = 20·0,8 + 0,8·6
= 20,8 см2;
статичний
момент перерізу відносно осі, що проходить через центр тяжіння полички
S1 = 0,8·6·3,4 = 16,3 см3;
відстань z1 від осі полики до центру тяжіння перерізу
z1 = S1 /
А = 16,3 / 20,8 = 0,78 см;
момент інерції перерізу
Jx = (tr
/ 12) + Ar
+ (bf
/12) + Af
) = (0·,8·62
/ 12) + +0,8·7·2, 622· (20·0,83 / 12) + 20·0, 8·0, 782 = 57,9 см4;
моменти опору перерізу:
- верхньої частини
Wt = Jx / zt = 57,9 / 1,18 = 51,8 см3;
-нижньої частини
Wb = Jx / zb = 57,9 / 5,62 = 10,3 см3,
що більше, ніж
необхідний W =
7,15 см2, тобто умова міцності задовільняється.
Якщо не ставити ребро жорсткості, то товщина полички
кутика повинна бути
Wd = ba
/ 6, а ta ≥
=
=1,46 см,
що не економічно, тому опорний столик
проектуємо з підсиленням полички ребром жорсткості.
Перевіряємо міцність зварних швів опорного столика на дію
опорної реакції FA і моменту M = FA ·
:
розрахунок по металу шва
τw = FA
/ lw βf kf = 51200 / 18·0,7·0,7 = 58,2 МПа,
де lw = 2 (ba - 1 см) = 2 (10 - 1) = 18
см;
σw = M / Ww
= 205 000 / 13,3 = 15300 Н/см2 = 123 МПа,
де Ww = 2 (βf kf
/6) =
2(0,7·0,7·92 /б) = 13,3 см3;
lw = 10 - 1 = 9 см.
Сумарне напруження в швах буде
де βf = 0,7, βz = 1 – для ручного
зварювання; γwf = γwz = 1; γc = 1; Rwf = 180 МПа – для зварювання електродами Э42;
Rwz = 0,45 Run = 0,45·365 = 165 МПа;
розрахунковий опір по металу шва Rwf
γwf γc = 180· 1 · 1 = 180 МПа, те ж по металу межі
сплавлення Rwz γwz γc = 165·1·1 = 165 МПа.
Розрахунок по металу межі сплавлення не проводимо,
оскільки βz
= 1 > βf = 0,7 і τw,
σw будуть менші, ніж за розрахунком по металу
шва; обчислене σw
=164 МПа <
< Rwz γwz γc = 165 МПа.
В розрахунках лобовий шов уздовж вертикальної полички
кутика столика зазвичай виконують конструктивно і його робота йде в запас
міцності; якщо ж його врахувати у розрахунок, то може виявитися можливість
товщину шва tw трохи
зменшити, наприклад до 6 мм замість 7
мм.
Балки настилу до головних балок можна кріпити також на
болтах до поперечних ребер, що суміщаються з ребрами жорсткості стінки балки. В
цьому випадку болтове з'єднання розраховують із умов міцності на зріз і
зминання.
= 32,5 кН/м2.
= 17 кН. Розрахунковий згинальний момент Мmax = 90 кН·м;
поперечна сила Qmax =
915 кН; γс =
1,1.
γb = 0,9.
Завдання 23.Необхідно запроектувати конструкцію балкової клітки розміром 36×18 м із металевим настилом і розміром комірки 12×6 м. Дано: тимчасове нормативне рівномірно-розпо-ділене навантаження на настил Рn = 20 кн/м2, γf =1,2. Матеріал – сталь С245, марки ВСт3кп2, γс = 1.